Der Mechanismus
Nutzer kommt auf Admybike und sucht
Ein Käufer gibt ein: "Yamaha MT-07, 2020-2023, bis 7.000€, Umkreis 50km von München".
Wir messen das Suchverhalten
Wir wissen jetzt: Es gibt Nachfrage nach Yamaha MT-07, Baujahr 2020-2023, Preisbereich bis 7.000€, Region München.
Wir gleichen mit Ihrem Bestand ab
Sie haben eine Yamaha MT-07 von 2022 für 6.490€ eingestellt. Ihr Standort ist Augsburg (45km von München). → Treffer.
Sie erscheinen in den Suchergebnissen
Der Käufer sieht Ihr Motorrad. Klickt drauf. Sieht Ihre Fotos, Beschreibung, Kontaktdaten. Sie haben einen Interessenten.
Kurz: Wir bringen Käufer und Verkäufer zusammen – aber nur wenn das Angebot zur Nachfrage passt. Sie zahlen für die Möglichkeit, Inserate einzustellen. Ob Sie gefunden werden, hängt davon ab, ob jemand nach genau Ihrem Motorrad sucht.
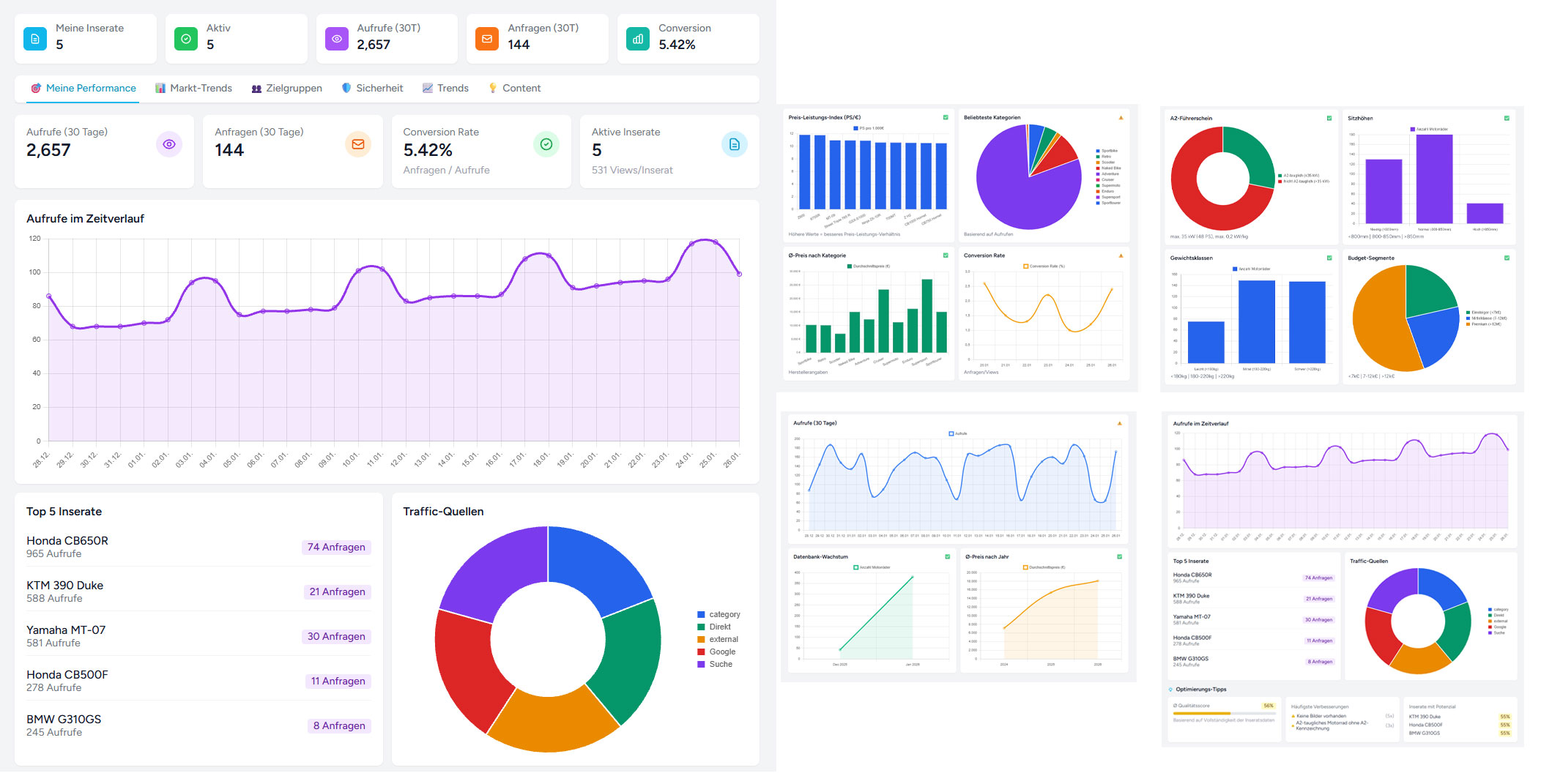
Was Sie in Ihrem Dashboard sehen
Echte Katalog-Daten. Keine Zahlenfriedhöfe, sondern Daten mit Entscheidungswert.
Motorräder
627
A2-tauglich
70%
Hersteller
42
ABS-Quote
94%
Datenqualität
68%
Preis-Leistungs-Index ✓
Beliebteste Kategorien
Ø-Preis nach Kategorie
Naked
8.450 €
Adventure
12.800 €
Sport
14.200 €
Cruiser
16.500 €
A2-Führerschein ✓
max. 35 kW (48 PS)
Sitzhöhen ✓
Verteilung im Katalog
Gewichtsklassen
Budget-Segmente
ABS-Quote ✓
EU-Pflicht seit 2016 für >125ccm
Sicherheitsfeatures
Emissions-Standards ✓
78%
Euro 5 / 5+
19%
Euro 4
3%
Älter
Datenbank-Wachstum ✓
Ständig wachsend
Ø-Preis nach Jahr ✓
Neueste im Katalog ✓
Datenqualität ✓
Hersteller-Abdeckung ✓
Verifizierte Katalog-Daten
627
Motorräder
42
Hersteller
12
Kategorien
Ziel: Sie erkennen, was funktioniert – und wo Sie nachjustieren können. Keine Zahlenfriedhöfe, sondern Daten mit Entscheidungswert.
Was wir nicht machen
Keine gekauften Platzierungen
Sie können nicht bezahlen, um weiter oben zu stehen.
Keine "Sponsored" Inserate
Alle Inserate werden gleich behandelt.
Keine Klickkosten
Sie zahlen nicht pro Klick oder Anfrage.
Keine Vermittlungsprovision
Wenn Sie verkaufen, behalten Sie 100%.
Preise
Der einzige Unterschied zwischen den Paketen: Anzahl der Inserate. Alle Features sind identisch.
STARTER
5 INSERATE GRATIS0 €
30 Tage kostenlos
Kostenlos startenZum Testen. Alle Features inklusive.
- 5 Inseratezum Ausprobieren
- Bis zu 20 Fotospro Inserat
- Dashboardmit Marktdaten
BASIC
10 INSERATE19 € / Monat
zzgl. MwSt.
Basic wählenFür kleine Bestände. Alle Features inklusive.
- 10 Inseratefür den Einstieg
- Bis zu 20 Fotospro Inserat
- Monatlich kündbarkeine Bindung
STANDARD
25 INSERATE · BELIEBT39 € / Monat
zzgl. MwSt.
Standard wählenFür die meisten Händler. Alle Features inklusive.
- 25 Inserateoptimale Größe
- Bis zu 20 Fotospro Inserat
- Monatlich kündbarkeine Bindung
PROFESSIONAL
50 INSERATE · PROFI79 € / Monat
zzgl. MwSt.
Professional wählenFür große Bestände. Alle Features inklusive.
- 50 Inseratemaximale Reichweite
- Bis zu 20 Fotospro Inserat
- Monatlich kündbarkeine Bindung
Mehr als 50 Inserate? Kontaktieren Sie uns für ein individuelles Angebot.
Häufige Fragen
Alles, was Sie vor der Registrierung wissen sollten.
Nach 30 Tagen werden Ihre Inserate automatisch deaktiviert – nicht gelöscht. Sie können jederzeit ein kostenpflichtiges Paket wählen und Ihre Inserate werden sofort wieder sichtbar. Keine automatische Verlängerung, keine versteckten Kosten.
Mit einem Klick in Ihrem Dashboard. Keine E-Mail, kein Anruf. Die Kündigung wird sofort zum Ende des aktuellen Abrechnungszeitraums wirksam.
Monatliche Rechnung per E-Mail mit 14 Tagen Zahlungsziel. Zahlung per Überweisung. Ordnungsgemäße Rechnung mit ausgewiesener MwSt.
Ja. Upgrade sofort möglich, die Differenz wird anteilig berechnet. Downgrade zum nächsten Abrechnungszeitraum.
Unbegrenzt. In allen Paketen. Wir empfehlen mindestens 8-12 aussagekräftige Fotos pro Motorrad.
Ca. 5 Minuten. Modell auswählen, technische Daten werden automatisch vorausgefüllt. Das Inserat ist sofort online.
Nein. Der Paketpreis ist alles. Keine Einrichtungsgebühr, keine Klickkosten, keine Provision bei Verkauf.
Ja, per E-Mail. Antwortzeit in der Regel innerhalb von 24 Stunden an Werktagen.
Das Dashboard zeigt Ihnen, ob Ihre Modelle überhaupt gesucht werden. Wenn nicht, macht es keinen Sinn weiterzumachen – dann kündigen Sie.
Nein. Ihre Kontaktdaten gehören Ihnen. Wir verkaufen keine Händlerdaten an Dritte.
Noch Fragen?
Kontaktieren Sie unsWas Sie realistisch erwarten können
Gefragte Modelle
Sie werden gefunden. Die Nachfrage existiert, wir vermitteln sie zu Ihnen.
Nischenmodelle
Weniger Suchanfragen, weniger Sichtbarkeit. Dafür sind die Anfragen qualifiziert.
Keine Nachfrage
Dann werden Sie nicht angezeigt. Das ist ehrlich. Keine künstliche Nachfrage.
Das Dashboard zeigt Ihnen beides: Was gesucht wird und was Sie anbieten. So können Sie selbst entscheiden, ob es Sinn macht.
Testen Sie es selbst
30 Tage kostenlos. Keine Kreditkarte. Keine versteckten Kosten. Einfach registrieren und loslegen.
0% Provision
Sie behalten alles
Echte Marktdaten
Was Käufer suchen
~5 Minuten
Pro Inserat
Jederzeit kündbar
Mit einem Klick